Deploying Deepseek 3.2 Exp on Nvidia H200 — Hands on Guide
While Deepseek's V.3.2-Exp (DSA) is impressive with Sparse Attention, Memory Efficiency, however, it would be overstatement to say that it can smoothly run on a single H200 Node, It took few trials
This is a hands-on log of getting DeepSeek-V3.2-Exp (MoE) running on a single H200 Server with vLLM. It covers what worked, what didn’t, how long things actually took, how to monitor it, and a repeatable runbook you can reuse.
GitHub repo: https://github.com/torontoai-hub/torontoai-llm-lab/tree/main/deepseek-3.2-Exp
Lets first see why so much buzz about DSA and why it is step function of engineering marvel that Deepseek team has delivered.
DeepSeek V3.2 (Exp) — Sparse Attention, Memory Efficiency
DSA replaces full attention O(L²) with a two-stage pipeline:
Lightning Indexer Head — low-precision (FP8) attention that scores relevance for each token.
Top-k Token Selection — retains a small subset (e.g. k = 64–128).
Sparse Core Attention — performs dense attention only on selected tokens.
TL;DR (what finally worked)
Model: deepseek-ai/DeepSeek-V3.2-Exp
Runtime: vLLM (OpenAI-compatible)
Parallelism:
Tried
-dp 8 --enable-expert-parallel
→ hit NCCL/TCPStore “broken pipe” issues
Stable bring-up: -tp 8
(Tensor Parallel across 8 H200s)
Warmup: Long FP8 GEMM warmups + CUDA graph capture on first run (subsequent restarts are much faster due to cache)
Metrics: vLLM /metrics
+ Prometheus + Grafana (node_exporter + dcgm-exporter recommended)
Client validation: One-file OpenAI-compatible Python script; plus lm-eval
for GSM8K
Grafana: Dashboard parameterized with $model_name = deepseek-ai/DeepSeek-V3.2-Exp
Cloud Provider: Shadeform/Datacrunch/Iceland
Total Cost: $54/2 hours
Details for Developers
Minimum Requirement
As per vLLM recipe book for Deepseek, recommended GPUs are B200 or H200.
Also, Python 3.12 with CUDA 13.
GPU Hunting Strategy
For quick and affordable GPU experiments, I usually rely on shadeform.ai or runpod.ai. Luckily, I had some shadeform.ai credits left, so I used them for this run — and the setup was surprisingly smooth.
First I tried to get B200 node, but I had issues in getting either the BM node available or some cases, could not get nvidia driver working.
shadeform@dawvygtc:~$ sudo apt install cuda-drivers
Reading package lists... Done
Building dependency tree... Done
Reading state information... Done
cuda-drivers is already the newest version (580.95.05-0ubuntu1).
0 upgraded, 0 newly installed, 0 to remove and 165 not upgraded.
shadeform@dawvygtc:~$ lspci | grep -i nvidia
17:00.0 3D controller: NVIDIA Corporation Device 2901 (rev a1)
3d:00.0 3D controller: NVIDIA Corporation Device 2901 (rev a1)
60:00.0 3D controller: NVIDIA Corporation Device 2901 (rev a1)
70:00.0 3D controller: NVIDIA Corporation Device 2901 (rev a1)
98:00.0 3D controller: NVIDIA Corporation Device 2901 (rev a1)
bb:00.0 3D controller: NVIDIA Corporation Device 2901 (rev a1)
dd:00.0 3D controller: NVIDIA Corporation Device 2901 (rev a1)
ed:00.0 3D controller: NVIDIA Corporation Device 2901 (rev a1)
shadeform@dawvygtc:~$ nvidia-smi
No devices were found
shadeform@dawvygtc:~$
I could have troubleshooted, but didn’t want to pay $35/hour while I struggle with environment issues. Then I ended up killing the node and look for other node.
H200 + Ubuntu 24 + Nvidia Driver 580 — Worked
Because a full H200 node costs at least $25 per hour, I didn’t want to spend time provisioning Ubuntu 22 and upgrading to Python 3.12. Instead, I looked for an H200 image that already included Ubuntu 24 to minimize setup time. I ended up renting a DataCrunch H200 server in Iceland, and on the first try, the Python and CUDA versions aligned with minimal hassle — so I decided to proceed. It still wasn’t entirely smooth, but the setup was much faster overall.
In order to get pytorch working, you need to follow exact version number. So for Nvidia driver 580, you should use CUDA 13.
Exact step by step guide which you can simply copy can be found in the GitHub Read me — https://github.com/torontoai-hub/torontoai-llm-lab/tree/main/deepseek-3.2-Exp
Install uv to manage to Python dependencies, believe me you will thank me later.
# --- Install Python & pip ---
sudo apt install -y python3 python3-pip
pip install --upgrade pip
# --- Install uv package manager (optional, faster) ---
curl -LsSf https://astral.sh/uv/install.sh | sh
source $HOME/.local/bin/env
# --- Create and activate virtual environment ---
uv venv
source .venv/bin/activate
# --- Install PyTorch nightly build with CUDA 13.0 support ---
uv pip install --pre torch torchvision --index-url https://download.pytorch.org/whl/nightly/cu130
# Ensure below command return “True” in your Python terminal
import torch
torch.cuda.is_available()
Once aforesaid commands are working, start installing vllm installation
# --- Install vLLM and dependencies ---
uv pip install vllm --extra-index-url https://wheels.vllm.ai/nightly
uv pip install https://wheels.vllm.ai/dsv32/deep_gemm-2.1.0%2B594953a-cp312-cp312-linux_x86_64.whl
# --- Install supporting Python libraries ---
uv pip install openai transformers accelerate numpy --quiet
# --- Verify vLLM environment ---
python -c “import torch, vllm, transformers, numpy; print(’✅ Environment ready’)”
System Validation script
python3 system_validation.py
======================================================================
SYSTEM INFORMATION
======================================================================
OS: Linux 6.8.0-79-generic
Python: 3.12.3
PyTorch: 2.8.0+cu128
CUDA available: True
CUDA version: 12.8
cuDNN version: 91002
Number of GPUs: 8
======================================================================
GPU DETAILS
======================================================================
GPU[0]:
Name: NVIDIA H200
Compute Capability: 9.0
Memory: 150.11 GB
Multi-Processors: 132
Status: ✅ Hopper architecture - Supported
GPU[1]:
Name: NVIDIA H200
Compute Capability: 9.0
Memory: 150.11 GB
Multi-Processors: 132
Status: ✅ Hopper architecture - Supported
GPU[2]:
Name: NVIDIA H200
Compute Capability: 9.0
Memory: 150.11 GB
Multi-Processors: 132
Status: ✅ Hopper architecture - Supported
GPU[3]:
Name: NVIDIA H200
Compute Capability: 9.0
Memory: 150.11 GB
Multi-Processors: 132
Status: ✅ Hopper architecture - Supported
GPU[4]:
Name: NVIDIA H200
Compute Capability: 9.0
Memory: 150.11 GB
Multi-Processors: 132
Status: ✅ Hopper architecture - Supported
GPU[5]:
Name: NVIDIA H200
Compute Capability: 9.0
Memory: 150.11 GB
Multi-Processors: 132
Status: ✅ Hopper architecture - Supported
GPU[6]:
Name: NVIDIA H200
Compute Capability: 9.0
Memory: 150.11 GB
Multi-Processors: 132
Status: ✅ Hopper architecture - Supported
GPU[7]:
Name: NVIDIA H200
Compute Capability: 9.0
Memory: 150.11 GB
Multi-Processors: 132
Status: ✅ Hopper architecture - Supported
Total GPU Memory: 1200.88 GB
======================================================================
NVLINK STATUS
======================================================================
✅ NVLink detected - Multi-GPU performance will be optimal
======================================================================
CONFIGURATION RECOMMENDATIONS
======================================================================
✅ Sufficient GPU memory for DeepSeek-V3.2-Exp
Recommended mode: EP/DP (--dp 8 --enable-expert-parallel)
(shadeform) shadeform@shadecloud:~$
Here is another catch, as per the vLLM official recipes, it recommends using Expert Parallelism + Data Parallelism (EP/DP), I would not recommend it for H200, unless you have extra time to troubleshoot EP/DP issues.
I would recommend using Tensor Parallel Mode (Fallback) for H200 single full node.
vllm serve deepseek-ai/DeepSeek-V3.2-Exp -tp 8
Downloading the model (what to expect)
DeepSeek-V3.2-Exp has a large number of shards (model-00001-of-000163.safetensors …). With 8 parallel downloads; each shard ~4.30 GB (some ~1.86 GB). With ~28–33 MB/s per stream, 8 at once gives ~220–260 MB/s aggregate (sar showed ~239 MB/s).
What the long warm-up logs mean
You’ll see long sequences like:
DeepGemm(fp8_gemm_nt) warmup (...) 8192/8192
DeepGemm(m_grouped_fp8_gemm_nt_contiguous) warmup (W=torch.Size([..., ..., ...]))
Capturing CUDA graphs (mixed prefill-decode, PIECEWISE/FULL
vLLM / kernels are profiling & compiling FP8 GEMMs for many layer shapes.
MoE models do grouped GEMMs
CUDA Graphs are being captured for common prefill/decode paths to minimize runtime launch overhead.
The first start is the slowest. Compiled graphs and
torch.compile
artifacts are cached under:~/.cache/vllm/torch_compile_cache/<hash>/rank_*/backbon
– subsequent restarts are much faster.
Maximum concurrency for 163,840 tokens per request: 5.04x
That’s vLLM telling you its KV-cache chunking math and how much intra-request parallelism it can achieve at that context length.
Common bring-up errors & fixes
Symptoms: TCPStore sendBytes... Broken pipe
, Failed to check the “should dump” flag
, API returns HTTP 500
, server shuts down.
Usual causes & fixes:
A worker/rank died (OOM, kernel assert, unexpected shape) → All ranks try to talk to a dead TCPStore → broken pipe spam.
Mismatched parallelism vs GPU count → keep it simple:
-tp 8
on 8 GPUs; only 1 form of parallelism while stabilizing.No IB on the host? →
export NCCL_IB_DISABLE=1
Kernel/driver hiccups → verify
nvidia-smi
is stable; checkdmesg
.Don’t send traffic during warmup/graph capture; wait until you see the final “All ranks ready”/Uvicorn up logs.
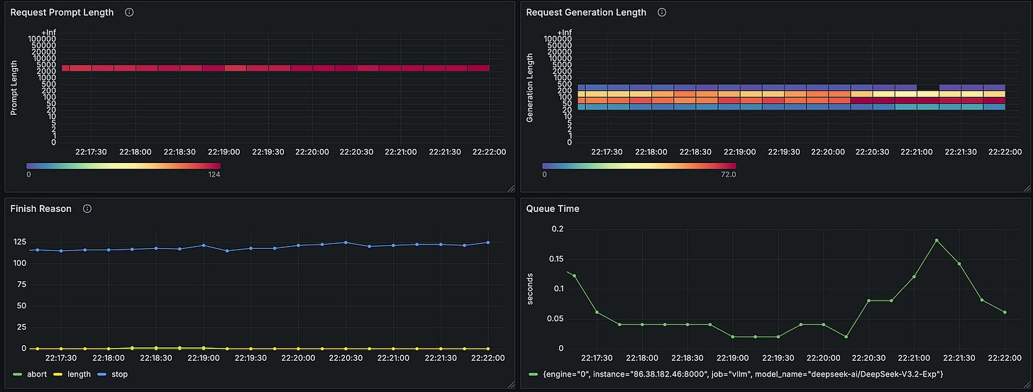
Metrics: Prometheus & exporters
You can simply deploy the Monitoring stack from the git repo
docker compose up -d
You should be able to access the Grafana UI on default user/password ( admin/admin)
http://<publicIP>:3000
You need to add Prometheus data source ( default) and then import the Grafana Dashboard JSON customized for Deepseek V.3.2
Now — Show time
If you see unicorn logs, you can start firing Tests and validation.Final Output
Zero-Shot Evaluation
lm-eval --model local-completions --tasks gsm8k --model_args model=deepseek-ai/DeepSeek-V3.2-Exp,base_url=http://127.0.0.1:8000/v1/completions,num_concurrent=100,max_retries=3,tokenized_requests=False
It could take few minutes to load all the tests
NFO 10-08 01:58:52 [__init__.py:224] Automatically detected platform cuda.
2025-10-08:01:58:55 INFO [__main__:446] Selected Tasks: [’gsm8k’]
2025-10-08:01:58:55 INFO [evaluator:202] Setting random seed to 0 | Setting numpy seed to 1234 | Setting torch manual seed to 1234 | Setting fewshot manual seed to 1234
2025-10-08:01:58:55 INFO [evaluator:240] Initializing local-completions model, with arguments: {’model’: ‘deepseek-ai/DeepSeek-V3.2-Exp’, ‘base_url’:
‘http://127.0.0.1:8000/v1/completions’, ‘num_concurrent’: 100, ‘max_retries’: 3, ‘tokenized_requests’: False}
2025-10-08:01:58:55 INFO [models.api_models:170] Using max length 2048 - 1
2025-10-08:01:58:55 INFO [models.api_models:189] Using tokenizer huggingface
README.md: 7.94kB [00:00, 18.2MB/s]
main/train-00000-of-00001.parquet: 100%|█████████████████████████████████████████████████████████████████████████████████████████████████████████████████████████████████████████████████████████████████| 2.31M/2.31M [00:01<00:00, 1.86MB/s]
main/test-00000-of-00001.parquet: 100%|████████████████████████████████████████████████████████████████████████████████████████████████████████████████████████████████████████████████████████████████████| 419k/419k [00:00<00:00, 1.38MB/s]
Generating train split: 100%|██████████████████████████████████████████████████████████████████████████████████████████████████████████████████████████████████████████████████████████████████| 7473/7473 [00:00<00:00, 342925.03 examples/s]
Generating test split: 100%|███████████████████████████████████████████████████████████████████████████████████████████████████████████████████████████████████████████████████████████████████| 1319/1319 [00:00<00:00, 212698.46 examples/s]
2025-10-08:01:59:02 INFO [evaluator:305] gsm8k: Using gen_kwargs: {’until’: [’Question:’, ‘</s>’, ‘<|im_end|>’], ‘do_sample’: False, ‘temperature’: 0.0}
2025-10-08:01:59:02 INFO [api.task:434] Building contexts for gsm8k on rank 0...
100%|████████████████████████████████████████████████████████████████████████████████████████████████████████████████████████████████████████████████████████████████████████████████████████████████████| 1319/1319 [00:03<00:00, 402.50it/s]
2025-10-08:01:59:05 INFO [evaluator:574] Running generate_until requests
2025-10-08:01:59:05 INFO [models.api_models:692] Tokenized requests are disabled. Context + generation length is not checked.
Requesting API: 100%|█████████████████████████████████████████████████████████████████████████████████████████████████████████████████████████████████████████████████████████████████████████████████████| 1319/1319 [04:55<00:00, 4.47it/s]
fatal: not a git repository (or any of the parent directories): .git
2025-10-08:02:04:03 INFO [loggers.evaluation_tracker:280] Output path not provided, skipping saving results aggregated
local-completions (model=deepseek-ai/DeepSeek-V3.2-Exp,base_url=http://127.0.0.1:8000/v1/completions,num_concurrent=100,max_retries=3,tokenized_requests=False), gen_kwargs: (None), limit: None, num_fewshot: None, batch_size: 1
|
Final result — which matches with the official doc
|Tasks|Version| Filter |n-shot| Metric | |Value | |Stderr|
|-----|------:|----------------|-----:|-----------|---|-----:|---|-----:|
|gsm8k| 3|flexible-extract| 5|exact_match|↑ |0.9507|± |0.0060|
| | |strict-match | 5|exact_match|↑ |0.9484|± |0.0061|
Few-Shot Evaluation (20 examples)
lm-eval --model local-completions --tasks gsm8k --model_args model=deepseek-ai/DeepSeek-V3.2-Exp,base_url=http://127.0.0.1:8000/v1/completions,num_concurrent=100,max_retries=3,tokenized_requests=False --num_fewshot 20
Result looks pretty good
You can observe the Grafana dashboard for Analytics